Collaborative analytics brings data analysts, engineers, domain experts, and business managers into the data lifecycle to answer questions together. By involving stakeholders throughout the analysis process, data analysts can better focus their efforts, reduce tedious back-and-forths, and help teams converge on informed decisions, faster.
In this post we introduce collaborative analytics, describe how it makes data analysis better and more efficient, and share how to put it into practice at your organization by asking the right questions and using the right data analysis tools.
What is collaborative analytics?
Collaborative analytics is the practice of working with team members and stakeholders throughout the analysis process from ideation to final data product. Who should be involved, and to what extent, depends entirely on the specific project at hand. In the business world, this often includes:
Stakeholders and business managers, who (1) help define problems and questions so that analysts can better focus their work and reduce wasted effort, and (2) help envision and outline end products so that analysts can work with a specific endpoint in mind, reducing thrash and work left on the cutting room floor
Data analysts, who dig into the data to find insights and answers to stakeholder questions through data exploration, visualization, and analysis
Domain experts, who share critical context and knowledge about data and methods, so that analysts can approach questions and interpret findings responsibly and with confidence
Data engineers, who streamline data pipelines and sharing, ensuring that analysts and collaborators can quickly access and work with data from different sources
Collaborative analytics democratizes data work and involves stakeholders throughout a project, instead of just tapping them for a random no-context stats question or copy edits on a final report. That brings valuable perspectives and expertise to the entirety of your analysis, which benefits efficiency, accuracy, and impact.
Go faster, together
A well-known saying (of questionable attribution) starts: “If you want to go fast, go alone.” But that’s not always true in business analytics, where speeding off solo can come at a cost once external feedback catches up with you.
For example, it’s inefficient to develop an entire dashboard in isolation, only to later find that you’ve built something that already exists, or that no one actually needs. And, it’ll cost you time in the long run to barrel through analysis, only for a business manager to later share a major flaw in how you’re thinking about a method or metric.
Collaborative analytics can help businesses increase efficiency in a number of ways.
By getting input and feedback from coworkers and stakeholders from the start, data teams can focus their analyses on questions that will be most useful for final users. Shared, transparent discussions can bring to light previous efforts on the same (or related) questions, helping analysts to avoid redundant work that others have already tried. And keeping stakeholders on the same page, where they can all see discussions and decisions, minimizes unnecessary back-and-forths and unexpected surprises at the tail end of a project.
Even when it comes to decision-making, collaborative analytics is a win for efficiency. When business managers and stakeholders have a solid understanding of the analysis, intermediate decisions, and revisions made along the way, you can avoid rehashing old questions or realizing major points of contention right at the end. That helps your team converge on decisions much more quickly.
So, we recommend erring on the side of being a collaborative tortoise, instead of a lone hare. Taking the time to include collaborators throughout analysis can avoid unused or redundant effort, minimize surprise requests, and speed up decision-making to get you all to the finish line, faster.
Strategies for better collaborative analytics
It’s easy to say “make sure you include folks throughout the data analysis process!” In reality, meaningful collaboration takes planning, effort, and careful project and stakeholder management. Here, we share strategies to bring better collaborative analytics to your organization by asking the right questions up front and adopting tools that empower your collaborators to participate in the work.
Invest in history lessons
Time is precious, reinventing the wheel is a drag, and collaborators often have useful knowledge based on prior projects that can spare you unnecessary research and testing. So, it’s worth taking the time to learn what’s already been done.
Here are some questions to ask yourself, and your teammates, as you get started:
To avoid doing redundant or unnecessary work, ask: Do the answers to these requests already exist somewhere? If yes, can we iterate on the existing solution, instead of building from scratch?
To build on knowledge and experience of your team, ask: Who on the team has worked on similar analyses? Can they share notes and artifacts from their work? What challenges or failures did they experience along the way, and how did they overcome them?
To understand context and motivation, ask: Why hasn’t this analysis been done before? Why is it a priority now?
This is not a comprehensive list, but starting with those questions can help you avoid wasting time on work that has already been done while building on the knowledge and experience of your team. Plus, this process will likely reveal people who you’ll want to involve as collaborators.
Use tools that let collaborators engage directly with the analysis
When data work is separated from discussions around it, there is potential for confusion and crossed wires.
Let’s say a data analyst is developing a dashboard in Python. They share drafts of the rendered page with the VP of Sales. That VP might give feedback in a private message on Slack, trying to describe in words what they’re referring to (for example: “In the chart showing MRR there is a drop in January that is an artifact of our pricing change. We should point that out.”).
This is a common, but potentially problematic, interaction.
It forces the VP to describe the part of analysis they’re talking about in words, which can be difficult and ambiguous (You: “Do you mean the total MRR chart, or the MRR by product breakdown?”) and lead to crossed wires that make extra work (You: “I’ve added annotation to note the date of the price change.” Them: “Oh I meant for January 2022, not 2021.” You: “🤦”).
A better option is to use tools that keep the analysis, and discussions around it, all in one place. For example, in Observable Canvases, collaborators can participate using live, multiplayer editing with whiteboarding tools to draw and annotate directly on your analyses. That makes giving and acting on feedback faster, easier, and with less room for misinterpretation.
Show your work
When non-coding collaborators only have visibility into the bookends of data analysis (like the raw data, and a final chart or report), it limits entry points where they can ask questions or realize new opportunities for exploration and analyses. Without being able to track data from database to dashboard, it can be difficult to closely review the work and confidently interpret findings.
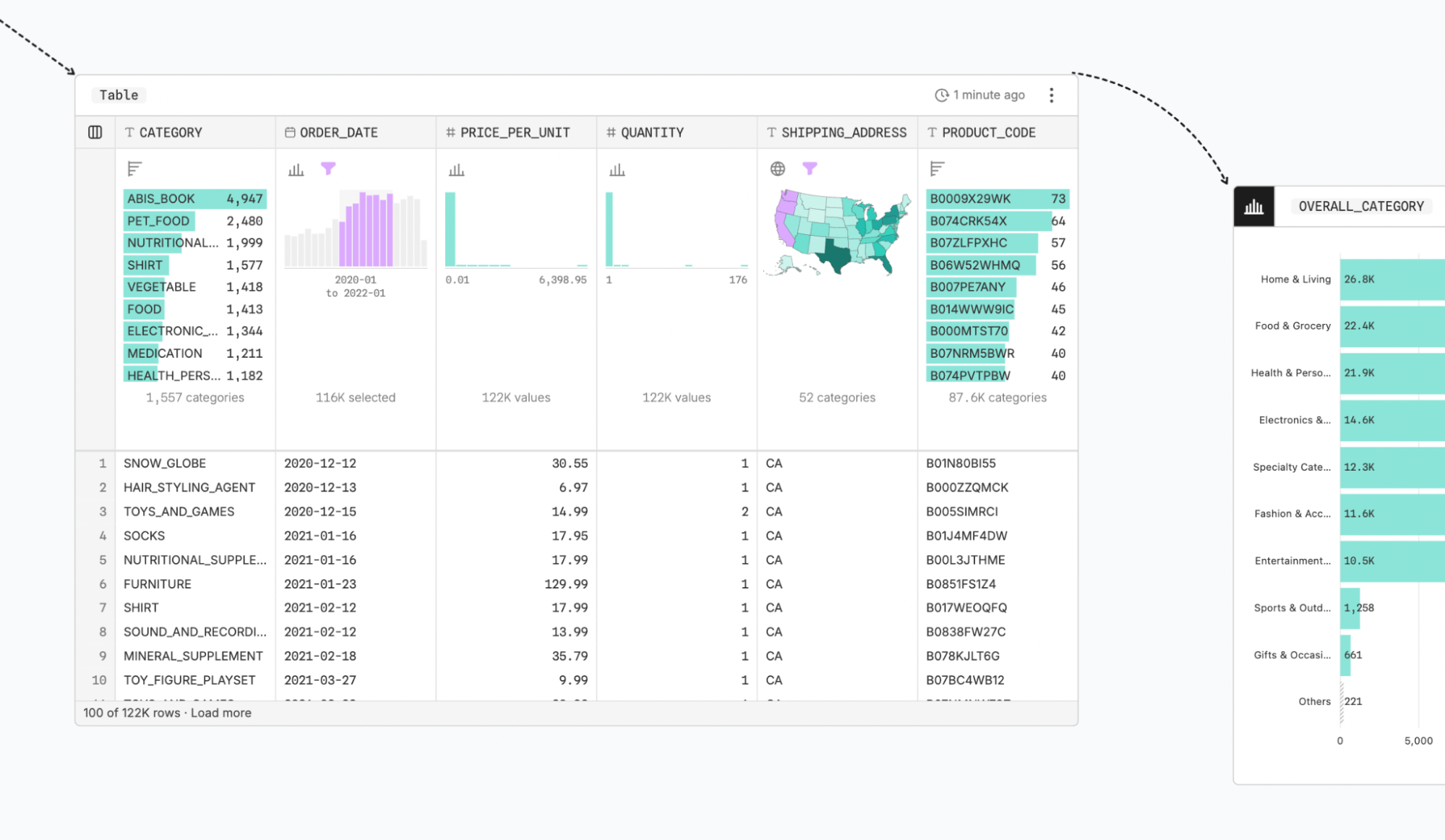
Visual analysis gives stakeholders the context they need to review and think responsibly about the analysis at each step because it leans heavily on interactive charts or tables to explore data as it is transformed from raw data to final display.
In Observable Canvases, pervasive visual summaries help collaborators track and make sense of the analysis. For example, the table below makes it clear that at this stage the data is filtered to include records for California, Oregon, and Washington (selected in the interactive map in the SHIPPING_ADDRESS column), from January 2020 to January 2021 (selected by brushing over the temporal histogram in the ORDER_DATE field):
Learn more
When data practitioners involve stakeholders throughout the analysis process, build on existing knowledge, and use tools that foster collaboration, they can get from raw data to trusted business decisions, faster.
Want to start democratizing data projects, and bring more people to the data table?
Learn more about Observable Canvases: our new browser-based, collaborative data canvases where teams can do fast visual analyses together, and use whiteboarding tools (like sticky notes, manual drawing, and annotation) to participate directly in data work.
And, explore Observable Notebooks: our reactive JavaScript notebooks where teammates can experiment with data, and prototype data visualizations together.

